內蒙古和利信息技術有限公司(和利信息)按照國家機關事務管理局“一體兩翼”堅持集中統一管理、堅持以標準化、信息化為支撐為發展思路,在深入研究我區機關事務物業服務現狀的基礎上,同時堅持把物業服務實現科學化管理、標準化保障、精細化服務作為系統研發指導思想。為我區黨政機關事務管理局(中心)研發了“黨政機關物業服務系統”,該系統實現了本級黨政機關、事業單位辦公樓宇物業服務公司實現標準化和信息化管理,所有單位統一物業管理服務標準化、規范化、精細化、智慧化服務,利用信息化手段推進黨風廉政建設和節約型機關建設。該系統可對物業公司、物業服務、服務質量、物業傭金費等進行集中管控,同步實現了物業服務申報、物業公司分配、任務調度管理、會議室管理、日常服務監督管理、服務評價管理、物品管理、傭金管理、日常維護、物業公司儲備庫和物業公司調配等基礎功能(含小程序端)。系統分為4個使用端:分別為機關事務管理局(中心)監管端、黨政機關物業服務端、物業公司管理端和物業員工日常工作記錄端,下面按場景進行系統介紹。
一、 機關事務中心常用功能介紹:
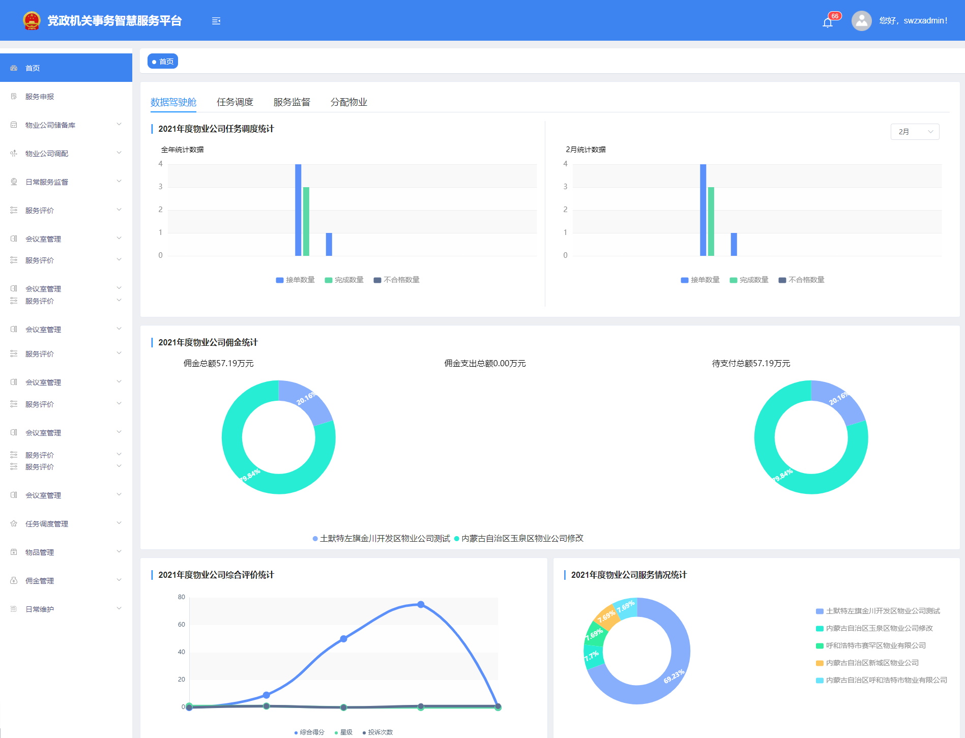
服務申報的審批,物業公司的分配,維修服務審批和會議申請的分配等審批工作。還可以維護物品、維護傭金、維護物業公司和黨政機關信息。查看物業公司服務人員打卡情況,查看檢修、消火栓、日常維修和能源的記錄,還可以對物業公司進行評價。



二、 黨政機關物業服務、服務評價等常用功能介紹:
對服務進行申報,可以申請會議,對給自己服務的物業公司進行評價,并可以查看服務申報的進度,維修服務的進度、會議分配的情況和對物業公司評價的情況。在手機端可以發起維修申請,維修完成后,并對該次維修進行打分。


三、 物業公司管理管理端常用功能介紹:
對服務人員進行維護,查看服務人員打卡情況、查看機關事務中心和黨政機關對自己的評價,查看本單位下日常檢修、消火栓、能源記錄和日常維修的記錄。在手機端為維修單分配維修人員,查看維修記錄,查看本單位下日常檢修、消火栓、能源記錄和日常維修的記錄,并可以查看本單位下所有服務人員的通訊錄。

四、 物業公司員工日常服務常用功能介紹:
物業公司員工角色在手機端可以對分配給自己的任務進行打卡,如果為會議服務人員則可以對分配給自己的會議進行會前、會后的打卡,可以查看分配給自己的維修申請單并進行處理,可以錄入日常維修、日常檢修、能耗和消火栓的記錄,并可以在小程序端查看本單位下的通訊錄并通過通訊錄直接撥打電話。


